Features Specs Air OS Deploy Request Demo
Tri-Sensor AI Fusion

Danum
VapeDeteKt
Ultra

Next-generation vape and smoke detection with active MagLev air sampling -- the only detector that actively draws air for 3x faster response. Three independent European gas sensors cross-validate every alert, paired with an ultramodern cloud dashboard.

🇨🇭 Swiss Precision
🇩🇪 German AI Sensing
CE Compliant RoHS
Danum VapeDeteKt Ultra
10+
Sensors
<3s
Response
24/7
Monitoring
Dual
WiFi + Ethernet
RGB
LED Status
AI
Classification
Core Capabilities

Six Pillars of Detection

Purpose-built for indoor air safety, combining the most advanced sensor technologies from Switzerland and Germany into one ceiling-mounted device.

AI Vape Detection

Three independent European gas sensors cross-validate every detection -- distinguishing vape from sprays, perfumes, and cleaning products with near-zero false alarms.

Smoke Detection

Detects smoke and combustion within seconds using particulate and VOC analysis. Instant alerts for fire safety compliance.

MagLev Active Sampling

Magnetic levitation fan actively draws air through the sensor chamber -- 3x faster response than passive diffusion. Silent (<20 dB), frictionless, zero-maintenance, and the only vape detector with active ventilation.

Air Quality Monitor

European precision sensors measure PM1, PM2.5, PM4, PM10, CO2, temperature, humidity, VOC and NOx -- a complete indoor air quality picture.

Presence Detection

24GHz mmWave radar detects occupancy without cameras. Privacy-preserving overcrowding alerts for every room.

Anti-Tamper

3-axis motion sensor detects tampering, removal, or obstruction attempts. Instant alerts if the device is disturbed.

At-a-Glance Status

RGB LED Status

Instant visual feedback from across the room. The RGB LED communicates device state at a glance -- no screen, no app, no delay.

Clean Air - Green LED
Clean Air
Green LED -- all readings normal
Vape Detected - Red LED
Vape Detected
Red LED + buzzer + cloud alert
Aerosol Classified - Amber LED
Aerosol Classified
Amber LED -- spray, not vape
Technical Specifications

Built for Performance

Every component selected for accuracy, reliability, and longevity. European sensors, industrial connectivity, and enterprise-grade security.

Detection

Vape DetectionAI-powered
SmokePM + VOC Analysis
ParticulatesPM1/2.5/4/10
GasesCO2, VOC, NOx

Hardware

ConnectivityWiFi + Ethernet
StatusRGB LED
PowerPoE (802.3af)
Response<3 seconds

Environment

Temperature-10 to 50°C
Humidity0-100% RH
AlertsPush, Email, Hook
False AlarmsMinimal

3-Year Total Cost of Ownership

Save up to 55%
Feature Danum VapeDeteKt Ultra HALO 3C-PC Verkada SV25 Triton 3D Zeptive
Hardware $699 $1,450-$1,600 $1,299+ $749-$999 $800-$1,195
Cloud (3yr) $180 $5/mo ~$385 ~$11/mo $599 ~$17/mo ~$275 ~$8/mo ~$210 ~$6/mo
3-Year Total ~$879 ~$1,835-$1,985 ~$1,898 ~$1,024-$1,274 ~$1,010-$1,405
AI Vape Detection ✓ Tri-Sensor Vape Index
Smoke Detection
Presence Detection ✓ mmWave ✓ Thermal
CO2 + NOx + VOC CO2 + TVOC VOC only Limited
Active Air Sampling
RGB LED Status
3
Gas Sensors
<3s
Detection
$5
Per Month
0
False Positives*
*Tri-sensor AI fusion eliminates false alarms from sprays, cleaners, and environmental changes
3-Year Replacement Guarantee
Free gas sensor replacement after 3 years -- guaranteed reliable performance for the lifetime of your deployment.
Industry First
Ultramodern Cloud Dashboard

ROSAIQ Air OS

Lightweight. Ultramodern. Instant. A fast, browser-based dashboard -- no app installs, no plugins, no lag. Monitor every device, manage alerts, and analyze air quality trends across your entire portfolio from any device with a web browser.

Interactive Floor Plan with Vape Alert
Interactive Floor Plans -- Real-time sensor status, vape alerts with instant location, drag-drop device placement

Dashboard Views

Three core views for complete situational awareness

VAPE DETECTED - Live Device Detail View
Live Device View
Drill into any device to see live PM, VOC, CO2, temperature, humidity, and occupancy. Vape alerts appear instantly with full sensor context.
Alerts & Notifications Management
Alert Management
Prioritised by severity -- Critical, Warning, Resolved. One-click acknowledge with device location and full audit trail.
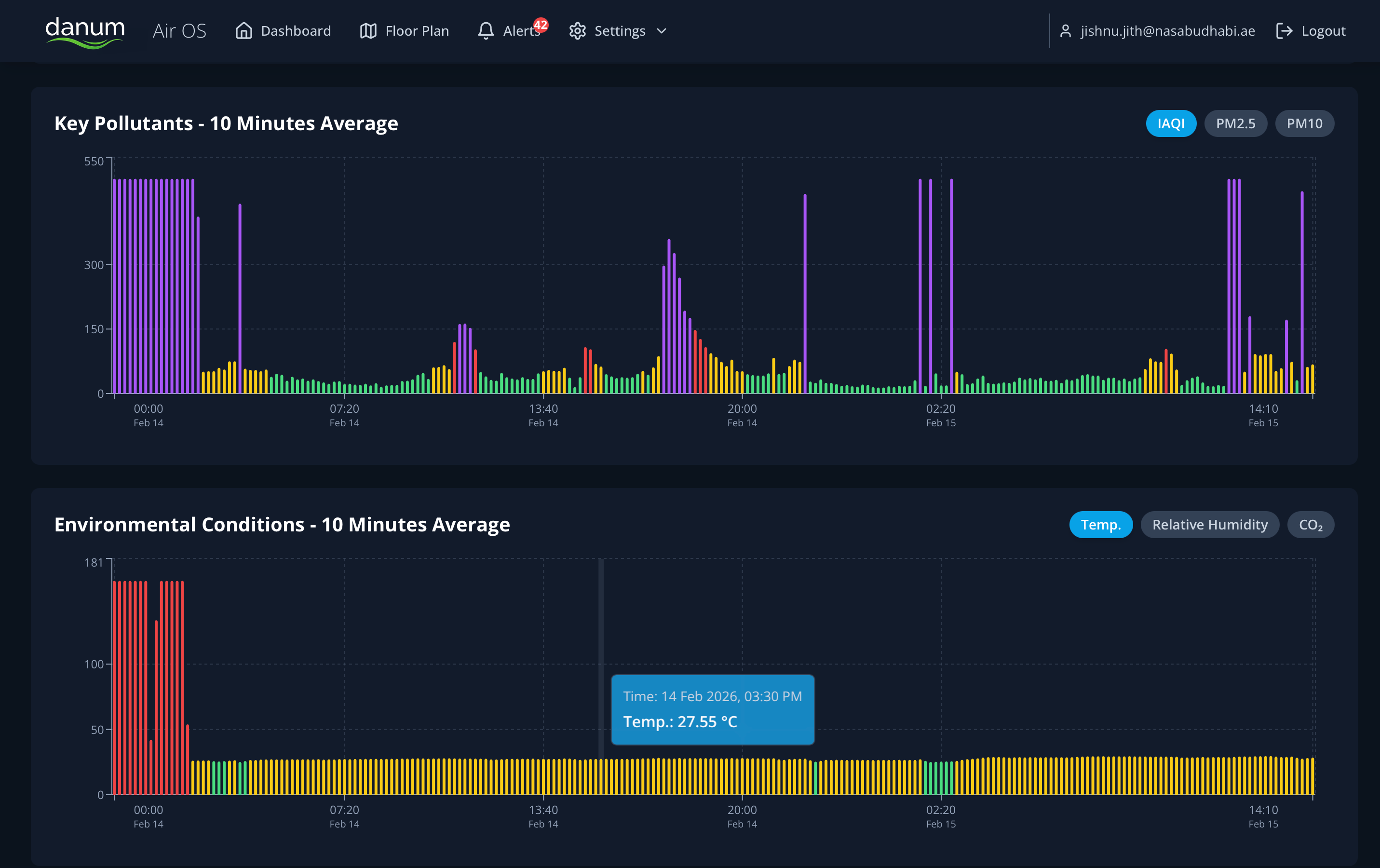
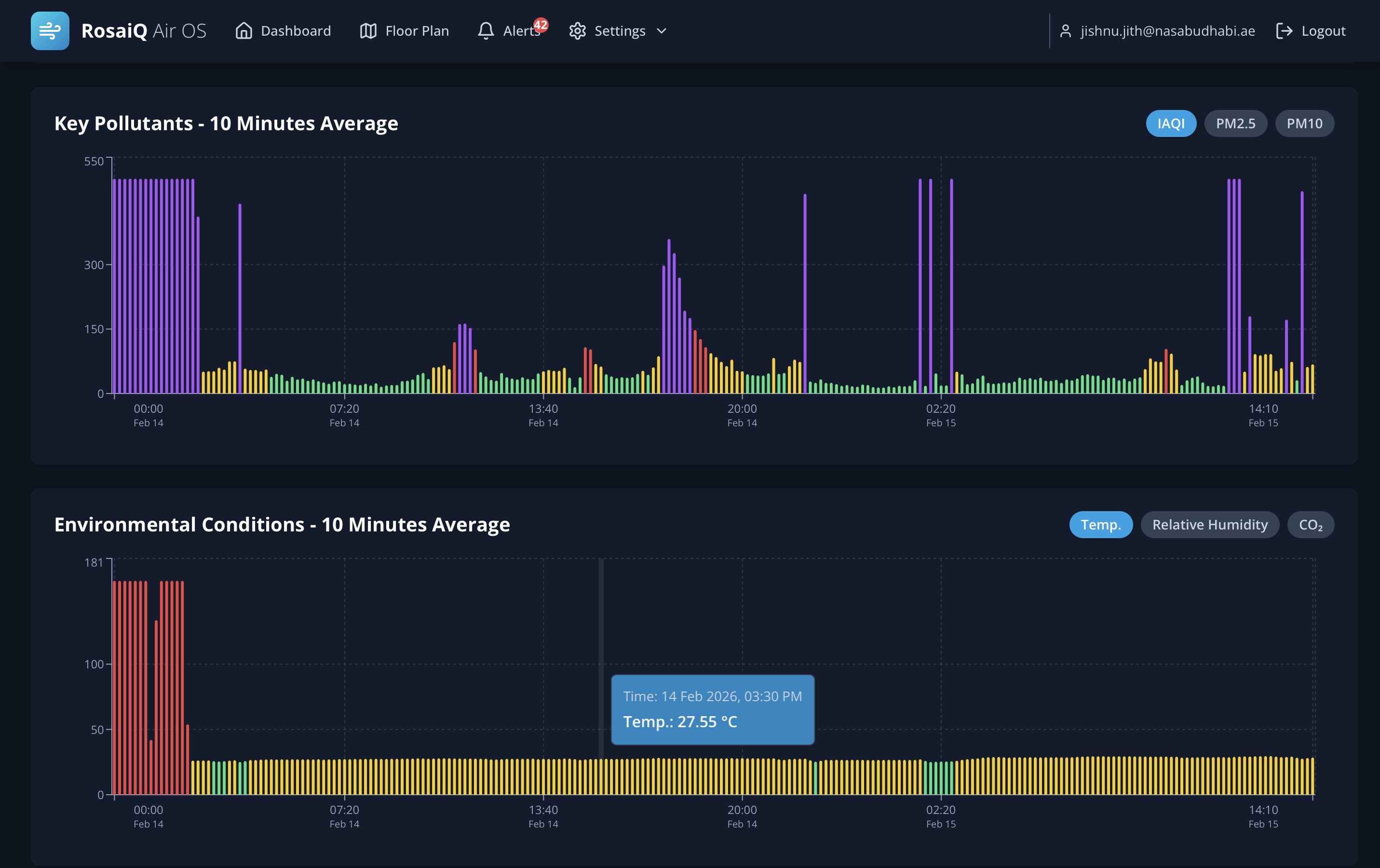
Historical Analytics Charts
Historical Analytics
10-minute averaged pollutant and environmental charts. Interactive tooltips, date range filters, and CSV export for compliance reporting.

Floor Plans

Upload building floor plans, drag-drop sensor placement, and see real-time status overlays with color-coded alerts.

Alert Management

Critical, Warning, and Resolved categories. One-click acknowledge with full device context and audit trail.

Event Timeline

Chronological detection log with per-event TVOC, PM2.5, and presence data for forensic review.

Analytics

10-minute averaged pollutant and environmental trend charts. Interactive tooltips with historical data.

Live Monitoring

Real-time PM, TVOC, NOx, CO2, temperature, humidity, and occupancy readings for every device.

Multi-Site Fleet

Hierarchical management across Work Sites, Buildings, Blocks, and Floors. Role-based access control.

Custom Views

Four display modes -- Glance, Detailed, Cards, and Table -- with customizable layouts per user.

Smart Filtering

Filter by device type -- UltraDetekt Sensors, Vape Detectors, or AHU VERIFLOW monitoring units.

Data Retention & Compliance

Enterprise Grade
90
Days Raw Data
Full-resolution telemetry
1yr
Aggregated Data
10-min averaged trends
Alert History
Unlimited retention
ISO
27001 & SOC 2
Certification in progress
CSV
Export
PDF & API access

Push Notifications

Instant mobile alerts

Email Alerts

Configurable recipients

Webhooks

API integrations

Web Dashboard

Any device, any browser

Enterprise Security -- mTLS Encrypted
All device-to-cloud communication uses mutual TLS (mTLS) with per-device X.509 certificates. Data encrypted in transit and at rest. SOC 2 aligned security practices with full audit logging.
Bank-Grade
Fleet Management & Detection Events

Scale With Confidence

From a single restroom to a thousand-device campus. Manage every sensor, every alert, and every floor plan from one unified platform.

Detection Events Timeline
Dashboard Cards View

Deployment Scenarios

Scalable
Schools
Restrooms, halls, gyms
Offices
Meeting rooms, lobbies
Hotels
Rooms, corridors, pools
Healthcare
Wards, waiting areas
Airports
Lounges, terminals

Browser-Based

No app install needed

Role-Based Access

Admin, Manager, Viewer

REST API

Full programmatic access

PWA Ready

Mobile home screen app

Request a Live Demo

See ROSAIQ Air OS managing a live fleet of VapeDetekt Ultra sensors. Full dashboard walkthrough with real-time detection events, floor plan management, and alert workflow demonstration.

Book Now